São Paulo, 1 de Novembro de 2020
Há algum tempo possuía a vontade de montar a minha própria infra de hospedagem de email e um lugar para escrever uns textos. Muita coincidência de ser justamente quando o pensamento “se voce não paga por um produto, é capaz do produto ser você” se tornou popular em devido ao documentário “The Social Dilemma”.
Não reclamo do que é disponibilizado pelo Google e Facebook. Para fazer algo similar seria necessário uma senhora infra para manter a beleza, praticidade e disponibilidade que proporcionam. É sabido que essa empreitada não é para quem não possui conhecimento técnico e paciência de montar e gerenciar o que está por debaixo do capô. Ficou simples, bruto e até agora funcional. Estamos há 60 dias no ar sem incidentes (graves). Pode ser resumido num meme:
Comecei a trabalhar nesse ambiente no dia 1 de Setembro de 2020. Primeiro passo foi encontrar um lugar com baixo custo para hospedar o servidor. Se pudesse subir em casa, máquina não faltaria porque para email e web até um Raspberry Pi hoje dá conta do recado, mas o link de acesso a internet residencial não permite acesso as portas baixas necessárias (SMTP, IMAPS, HTTP, HTTPS, SSH).
Vamos pra nuvem então! Qual delas? A que oferecer o menor custo! Como o orçamento definido para esse projeto foi votado em R$ 0.000,00 por mês, tive que procurar um serviço gratuito. Pode parecer estranho, mas se procurar com carinho é possível encontrar. Procurei e encontrei.
Pesquisei os seguintes fornecedores (nessa ordem):
_ Amazon Web Services
_ Microsoft Azure
_ Google Cloud Platform
_ IBM Cloud
_ Alibaba Cloud
_ Oracle Cloud
Todo possuem um período de testes, no geral de 30 dias ou U$ 300 de créditos para usar em um mês ou um ano só que a categoria que precisava era de “Always Free” e que fornecesse uma máquina virtual. De todos eles, apenas o Google e a Oracle passaram pro meu “short list” do processo de compra. Nesse aspecto senti-me do outro lado da mesa de negociação. 🙂
Hei de exaltar meu processo de decisão que foi estritamente técnico (já que o custo era 0 e sem negociação para ambos players!). Repare esse comparativo:
O vencedor do certame foi a Oracle. Na modalidade 0800 eles permitem o uso de duas máquinas com essa parca configuração acima.
“_ Mas poxa, 1/8 de CPU é muito pouco!”
Pode até ser, mas é suficiente.
Mas, mas, mas voce virou o produto ao utilizar um serviço “gratuito”. Pode até ser, mas não tem propaganda ou conteúdo direcionado, todo o controle da máquina é (teoricamente) meu (pro bem e pro mal, vide o dia que destruí o banco de dados, mas isso é outra história…). Na minha percepção a Oracle lançou esse chamariz para atrair mais desenvolvedores para o ambiente deles que não é muito conhecido. Funcionou comigo, estou satisfeito e se bobear até migro pra uma máquina maior paga se/quando for necessário. O tempo dirá.
Próxima publicação vou detalhar um pouco o que foi instalado, configurado e as perrengues durante o processo.
Stay tuned!
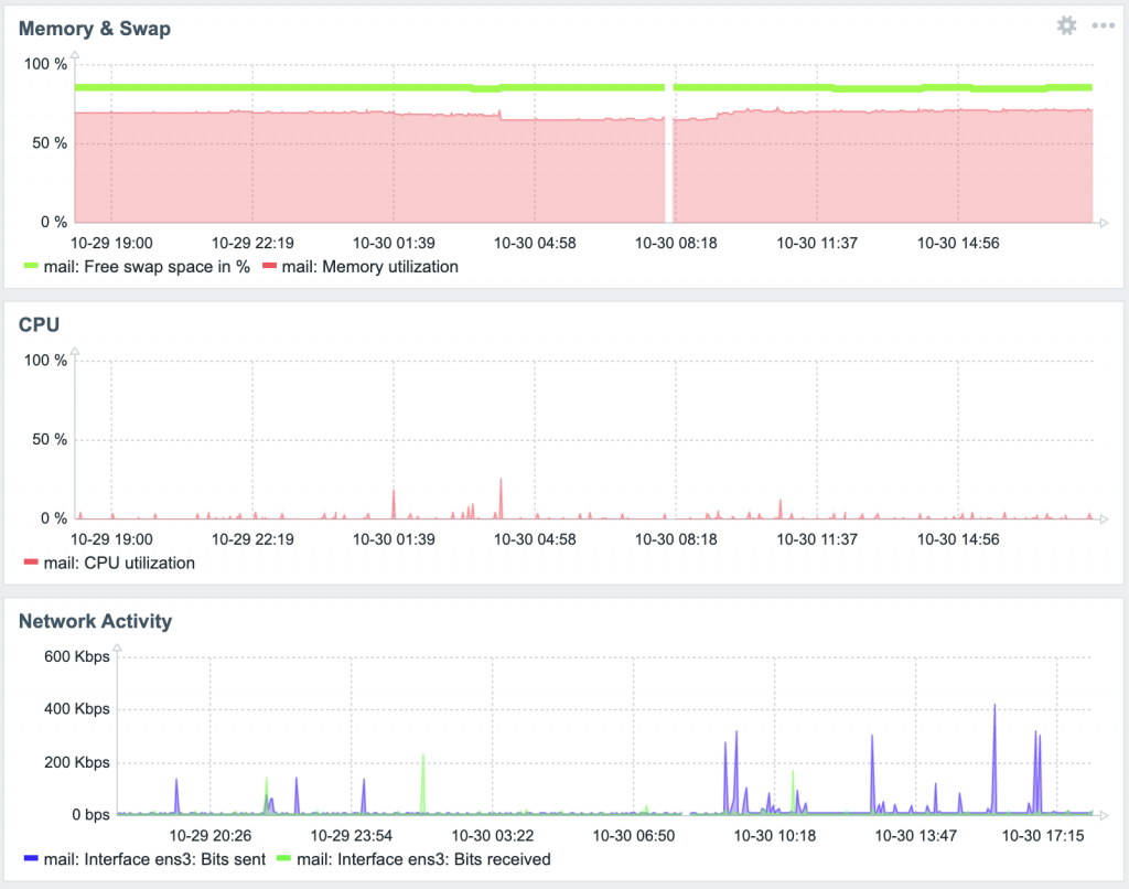
PS.: A falha no gráfico foi por causa de um raio que caiu as 8 da manha e fez o link de internet dar uma balançada lá em casa. Mais pra frente explico como monitoro remotamente essa máquina.


